行业案例 | 发酵罐冷热恒温系统解决方案
在现代工业生产与科学研究领域,发酵设备扮演着举足轻重的角色。无论是食品饮料行业,如酸奶、啤酒的制作,还是动保、环保、植保、肠道健康、化妆品原料、亦或是生物制药等产业中各类生物制品的生产,都离不开发酵设备的支持。今年会分享发酵罐的冷热恒温解决方案,以供参考。
01应用原理
发酵罐的核心原理是为微生物提供适宜的生长环境,使其能够进行特定的代谢活动,从而产生所需的物质。
(夹套换热装置及热交换示意图)
在发酵工艺流程中,微生物的生长和代谢对温度极为敏感。不同的微生物具有最适生长温度范围,例如酵母菌发酵生产酒精的最适温度通常在 25℃ - 30℃。发酵罐配备有温度控制系统,通过夹套或盘管等结构,利用循环的热媒(如热水)或冷媒(如冷水)来调节罐内温度,使其始终保持在微生物生长的最佳温度区间。
02项目背景
山东某生物制药企业是国内领先的酶制剂生产企业,其核心产品依赖大型发酵罐连续发酵工艺。随着产能扩大和“双碳”政策压力,企业面临两大痛点:
?能耗高:传统蒸汽加热+电制冷模式,企业年能源成本高。
?温控波动大:发酵罐温度偏差±2℃,导致菌种活性不稳定,批次产物差异达15%。
03方案设计
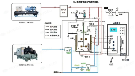
以该企业发酵车间150m?发酵罐为例,内装发酵液120m?,发酵温度26 ℃,采用冷冻水(15~20 ℃)进行冷却;通气比为1:1,压缩空气进罐压力为0.20 MPa(表压),空气进口温度40 ℃;采用0.3 MPa蒸汽进行实罐灭菌,发酵罐采用内盘管进行传热;采用实消的方式灭菌,并用循环水(32~42 ℃)对实消后的培养基进行降温处理。
(工艺管路设计图,仅供参考)
制冷端采用磁悬浮冷水机,配套钛合金板式换热器,耐腐蚀设计,精准控制发酵罐夹套循环水温(5-20℃)。
制热端
制热端采用工业高温热泵机组,制热量300kW,出水温度95℃,回收冷水机冷凝废热,为发酵罐初始加热及培养基、CIP清洗供热。
智能控制
PLC中央控制系统,集成发酵工艺曲线(升温→恒温→冷却),实时调节冷热输出,温度波动≤±0.1℃。
04实施效果
该系统方案运行以来,为该企业发酵工艺恒温保驾护航,取得了良好效益,设备运行良好,系统综合节能,为客户创造了价值。
能耗和成本
改造后,该企业年耗电量和蒸汽消耗量大幅下降,降低综合能源成本。
生产效率
温度控制更精准,控制在±0.1℃,菌种代谢稳定性提升,酶制剂产率增加12%。
设备利用率:智能温控系统减少人工干预,发酵罐日均有效运行时间延长1.5小时。
环保效益
冷水机冷凝器废热通过高温热泵提温,转化为60-90℃热水,用于CIP清洗或培养基预热,节能率可达30%-50%,减少废热排放,更绿色环保。
今年会作为工农业冷热恒温设备供应商,其生物发酵专用磁悬浮离心式冷水机、工业高温热泵应用于发酵罐、灭菌罐、反应釜、乳化机消毒、高温碳化实验等工艺,不仅能解决发酵行业的能耗痛点,更能通过能效提升→成本降低→品质升级的正向循环,助力企业抢占绿色制造高地。
推荐新闻
-
展会动态 | 11月6-8日,与今年会相约CINE2025纳电展
2025-10-31 -
展会动态 | 11月6-8日,与今年会相约第20届狮山塑料工业创新大会
2025-10-31 -
赋能新能源,共创新未来 | 新能源领先人才研修班深圳站
2025-10-31 -
助力电子级磷酸纯化:磁悬浮冷水机在四川半导体材料项目的应用实践
2025-10-31 -
精准温控,助力“氢”装前行!今年会亮相第九届佛山氢能展
2025-10-23







